2026 Top 16 Remote Worker Monitoring Software Reviews

This post introduces the top sixteen remote worker monitoring software, along with their respective pros and cons. Feel free to take your time to explore and select the option that aligns best with your requirements.

Ellie

By Ellie / Updated on December 26, 2025

Share this: instagram reddit

What software is used to monitor remote workers?

While remote work has become increasingly prevalent, businesses are turning to remote worker monitoring software to ensure productivity, security, and accountability among their distributed teams. This innovative technology offers a plethora of benefits that can make remote work easier and significantly impact a company's operations.

Multiple Computers

To choose the right remote worker monitoring software, businesses should assess their specific needs, consider factors such as budget and scalability, read reviews, and request demos from potential vendors to evaluate features and functionality. This post lists the top sixteen remote work monitoring software for your choice.

Best remote worker monitoring software reviews [16 options]

Below are succinct descriptions of each remote employee monitoring software, highlighting reasons to consider them, their respective pros and cons, along with their use cases.

Option 1. AnyViewer

My Screen Wall

Why pick AnyViewer?

AnyViewer is remote desktop software that allows companies to efficiently monitor multiple remote worker computers simultaneously, offering real-time insights into their activities. Additionally, it enables companies to remotely access and troubleshoot employee computers in case of technical issues, thereby saving valuable time and effort.

Apart from its concurrent monitoring and screen control abilities, AnyViewer provides a range of features including file transfer, mobile control, and remote shutdown/restart. These functionalities render it an essential tool for remote workers aiming for effective management and support.

Pros:

  • The user-friendly interface ensures ease of use.
  • ECC encryption and two-factor authentication enhance data security.
  • Both screen monitoring and mouse & keyboard control are available.
  • Remote monitoring speed is fast and stable.
  • It supports massive deployment.
  • Mobile apps are available for convenient access.
  • Competitive pricing plans for all-sized businesses.

Cons:

  • Compatibility is restricted to Windows, iOS, and Android platforms.

Who should choose AnyViewer?

AnyViewer is ideal for all-sized companies managing remote workers who need efficient monitoring and troubleshooting capabilities, especially for technical issues. It's suitable for businesses aiming for effective management and support of remote teams.

Option 2. Teramind

Teramind

Why pick Teramind?

Teramind's extensive tracking capabilities encompass a wide array of user activities, including screen recordings, live views of employee PCs, email tracking, keystrokes, and even Zoom sessions. These features have earned it one of the best selections for employee monitoring.

Pros:

  • Comprehensive set of tracking tools.
  • Intuitive user interface and dashboard.
  • Unique live session viewing and video recording capabilities.
  • Keystroke tracking functionality.
  • Versatile deployment options for both cloud and on-premises environments.
  • Strong focus on privacy compliance and access control.

Cons:

  • In-depth monitoring features may be perceived as complicated by some users.

Who should choose Teramind?

Teramind is best for companies requiring extensive tracking capabilities across various user activities, such as screen recordings, email tracking, and keystroke monitoring. It's particularly useful for employee monitoring and compliance-focused industries.

Option 3. Veriato

Veriato

Why pick Veriato?

Veriato is a workforce behavior analytics company that helps manage remote or hybrid employee productivity effectively. It's ideal for industries like healthcare, legal, and financial services, simplifying compliance with real-time alerts, customizable reporting, and easy tracking of employee activity. With features like monitoring computer usage, tracking chats, and flexible tracking settings, Veriato makes managing remote teams straightforward.

Pros:

  • Unmatched visibility into employee activity and communication.
  • Helpful risk score dashboard detects threats effectively.
  • Powerful insider-threat detection security alerts.
  • Measures and analyzes employee engagement.
  • Solid mix of monitoring and analytics in a single interface.

Cons:

  • Can be expensive for larger teams.
  • Massive data files can consume significant storage space.
  • Remote and covert installation can be challenging.

Who should choose Veriato?

Veriato is suited for industries like healthcare, legal, and financial services needing effective management of remote or hybrid employee productivity. It provides unmatched visibility into employee activity and communication, with a focus on compliance and security.

Option 4. ActivTrak

ActivTrak

Why pick ActivTrak?

ActivTrak is a tool for tracking employees, offering flexible schedules, and ensuring compliance. It helps maintain a healthy work-life balance for better productivity. With ActivTrak, you can monitor digital work, analyze daily activity data, and understand time and technology usage. It's useful for tracking both remote and in-office employees, categorizing app and website usage and comparing productivity levels.

Pros:

  • Quick and intuitive user interface.
  • Easy agent installation process.
  • Capable of determining leading apps and websites used.
  • Tracks productivity on a per-project level.
  • Monitoring insights can enhance employee coaching efforts.

Cons:

  • Can be expensive for larger teams.
  • Massive data files may consume significant storage space.
  • Remote and covert installation poses challenges.

Who should choose ActivTrak?

ActivTrak is ideal for businesses needing flexible tracking options for both remote and in-office employees, along with productivity analysis and monitoring insights to enhance employee coaching efforts.

Option 5. Controlio

Controlio

Why pick Controlio?

Controlio's employee monitoring solution, being a cloud service, offers competitive pricing and scalability. It possesses the capability to comprehensively track every aspect of an employee's activities, focusing on productivity and identifying potential threats.

Pros:

  • Precise employee monitoring geared towards productivity.
  • Tracks both productive and distracting activities.
  • Offers productivity scoring for users and departments.
  • Provides video snapshots from multiple displays.
  • Syncs keylogging with video recordings.

Cons:

  • Video capture lacks AI or OCR functionality.
  • Universal search functionality is absent.

Who should choose Controlio?

Controlio is suitable for businesses prioritizing productivity monitoring with comprehensive tracking capabilities. It offers precise monitoring of employee activities and provides insights into both productive and distracting behaviors.

Option 6. Time Doctor

TimeDoctor

Why pickTime Doctor?

Time Doctor is a popular remote working monitoring software known for its advanced features tailored for medium and large businesses. It tracks working hours and integrates with services like Asana and Trello. It's suitable for managing both remote employees and freelancers, although it doesn't include screen monitoring or video recording.

Pros:

  • Accurate time-tracking functionality.
  • Enhances billing accuracy.
  • Detailed activity reports provide insights into employee productivity.
  • Automatic screenshots offer visibility into employees' work progress.
  • Customizable settings enable tailoring to specific business requirements.
  • Integration with project management tools streamlines workflow management.

Cons:

  • Redundant notifications can be bothersome.
  • Occasional tracking glitches may occur.

Who should choose Time Doctor?

Time Doctor is tailored for medium and large businesses requiring advanced time-tracking features for managing remote employees and freelancers. It integrates with project management tools for streamlined workflow management.

Option 7. Hubstaff

Hubstaff

Why pick Hubstaff?

Hubstaff is a cloud-based service made for monitoring freelancers and remote workers. It integrates with many platforms like Basecamp and Trello. It's suitable for companies with remote workers and freelancers, but it's a bit more expensive than some alternatives and lacks certain control tools like online screen monitoring and video recording.

Pros:

  • Captures screenshots and keystrokes for monitoring.
  • Offers productivity tracking features for remote workers.
  • Includes job site and geolocation features.
  • Simplifies shift scheduling for employees.

Cons:

  • Lacks advanced tracking capabilities.
  • Stopwatch functionality requires a separate desktop app.
  • Reporting features are basic.

Who should choose Hubstaff?

Hubstaff is designed for monitoring freelancers and remote workers, particularly for companies with distributed teams. It offers productivity tracking and geolocation features but lacks some advanced tracking capabilities.

Option 8. InterGuard

InterGuard

Why pick InterGuard?

Interguard helps monitor remote and work-from-home employees to ensure business safety and productivity, regardless of their location. It alerts you to rule violations, blocks sensitive data transfers, and allows remote computer lockdowns for suspected fraud or theft. It also tracks productivity, eliminating distractions, and identifying project delays.

Pros:

  • Offers a wide range of add-on modules and features.
  • User-friendly interface with a refreshed design for improved intuitiveness.
  • Convenient search function simplifies navigation.
  • Capable of endpoint lockdown.
  • Provides outstanding reports and automated notifications.

Cons:

  • Requirement of more than 10 licenses may deter smaller SMBs.
  • Cost of additional modules can escalate quickly.

Who should choose InterGuard?

InterGuard is best for businesses needing comprehensive monitoring for remote and work-from-home employees, with a focus on ensuring business safety and productivity. It offers a wide range of features and add-on modules.

Option 9. StaffCop Enterprise

StaffCop Enterprise

Why pick StaffCop Enterprise?

StaffCop Enterprise is a comprehensive employee monitoring solution equipped with a diverse array of tools. It facilitates robust surveillance, data collection, and reporting capabilities, albeit requiring on-premises installation.

Pros:

  • Offers comprehensive on-premises tracking features.
  • Provides powerful reporting and data visualizations.
  • Includes audio, video, and remote desktop control capabilities.
  • Features webcam capture capability.
  • Offers OCR functionality for screenshots and documents.
  • Highly configurable according to specific needs.
  • Generates comprehensive reports.

Cons:

  • Setup involves a dated multi-step process for on-prem server and client setup.
  • Not optimized for remote or distributed workforce environments.
  • Lacks a cloud-based admin interface.
  • No integration with mobile apps.

Who should choose StaffCop Enterprise?

StaffCop Enterprise is a comprehensive solution for employee monitoring with diverse tools, suitable for on-premises installation. It offers powerful reporting and surveillance capabilities but may not be optimized for remote work environments.

Option 10. VeriClock

VeriClock

Why pick VeriClock?

VeriClock is a robust employee monitoring and time-tracking tool tailored for small to mid-sized businesses. While its user interface may not be the most exciting, it reliably delivers on its promises.

Pros:

  • Ideal for managing remote workers.
  • Affordable pricing makes it accessible.
  • Offers versatile clock-in options via mobile, SMS, or phone.
  • Provides a good mix of time tracking and geolocation features.

Cons:

  • User interface is minimalistic.
  • Mobile app redirects certain functions to a browser window.

Who should choose VeriClock?

VeriClock is ideal for small to midsize businesses needing reliable time tracking and employee monitoring, particularly for managing remote workers. It offers versatile clock-in options and geolocation features.

Option 11. DeskTime

DeskTime

Why pick DeskTime?

Desktime helps small business owners manage remote employees by tracking their performance with time-tracking software and generating detailed productivity reports. It automatically tracks employee activity and calculates productivity. You can see which websites, programs, and apps employees use, categorized as productive or unproductive. The app also shows the documents employees are working on and allows for time tracking of projects and tasks. It includes a feature for employees to take breaks and a booking facility for shared resources like meeting rooms.

Pros:

  • Automatic time tracking streamlines monitoring.
  • Invoicing feature simplifies billing processes.
  • Calendar feature aids in scheduling and organizing tasks.
  • URL, app, and document tracking provide insights into employee activities.
  • Private time features respect employees' privacy.
  • Project and task management tools enhance productivity.

Cons:

  • Reporting capabilities are limited.
  • Export options are limited to XLS format, lacking CSV support.
  • Lack of shift scheduling functionality may be a drawback for some users.

Who should choose DeskTime?

DeskTime is suited for small business owners managing remote employees, providing automatic time tracking and productivity reports. It includes features for project and task management but may have limitations in reporting.

Option 12. Workpuls

Workpuls

Why pick Workpuls?

Affordable, versatile, and designed to empower both employees and managers, Workpuls offers small and medium-sized businesses (SMBs) a diverse range of productivity and time-tracking tools, along with basic reporting capabilities.

Pros:

  • Modern and intuitive user interface enhances usability.
  • SMB-friendly pricing makes it accessible.
  • Employee Desk Application empowers employees with monitoring capabilities.
  • Focus on remote workers and group productivity enhances team collaboration.
  • Basic Kanban board functionality aids task management.
  • Offers both cloud and on-premise installation options.

Cons:

  • Mail reports lack flexibility and customization options.
  • Trial and setup process requires consultation and a demo.
  • Lack of mobile apps may limit accessibility for on-the-go usage.

Who should choose Workpuls?

Workpuls is affordable and versatile, suitable for SMBs needing productivity and time-tracking tools for remote work. It offers basic reporting capabilities and focuses on enhancing team collaboration and productivity.

Option 13. Insightful

Insightful

Why pick Insightful?

Insightful helps manage team members wherever they are by providing actionable insights on productivity and time management. It offers comprehensive monitoring and tracking of computer activity, showing how employees use time, apps, and websites. Periodic screenshots ensure work is being done, and automatic tracking keeps tabs on activity. You can create projects, assign tasks, and monitor progress, with precise budgeting and detailed reports to stay on top of things.

Pros:

  • Easy to designate unproductive apps.
  • Minimal impact on system resources.
  • Operates quietly in the background.

Cons:

  • Requires more integration options.
  • Limitation on the number of screenshots.

Who should choose Insightful?

Insightful helps manage team members with actionable insights on productivity and time management, particularly suitable for monitoring computer activity and tracking employee progress on projects.

Option 14. EmailAnalytics

EmailAnalytics.png

Why pick EmailAnalytics?

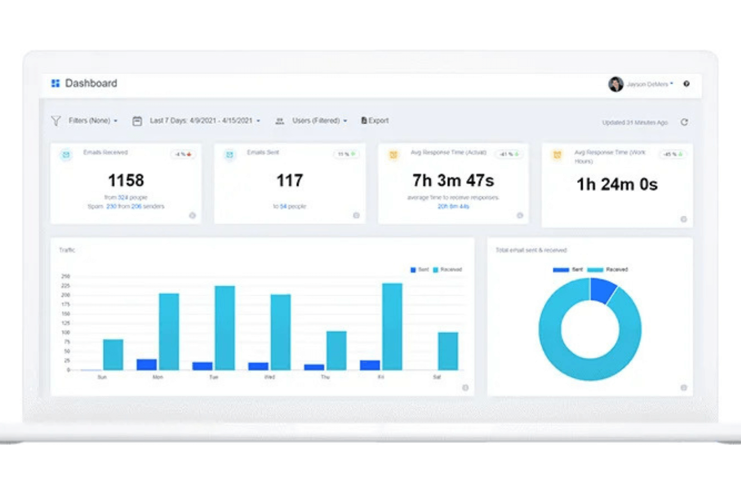
EmailAnalytics provides valuable insights into your team's email activity. It shows daily email volumes, tracks spam complaints, and analyzes response times. You can identify top senders, preferred clients, and peak activity times easily. Stay organized by monitoring unread emails and important messages. With EmailAnalytics, optimize your team's productivity and communication efficiency effortlessly.

Pros:

  • No need to install software.
  • Generates comprehensive team reports.
  • Provides detailed insights into email activity.

Cons:

  • Limited to tracking email only.
  • Designed specifically for sales teams.

Who should choose EmailAnalytics?

EmailAnalytics is designed to provide insights into team email activity, best suited for sales teams needing to optimize productivity and communication efficiency.

Option 15. Monitask

Monitask

Why pick Monitask?

Monitask provides employee monitoring for remote workplaces, including automatic time-tracking and proof-of-work screenshots. It records when employees start and finish work, ensuring full shift completion. It also tracks productivity to minimize distractions. Additionally, Monitask alerts administrators if sensitive data is accessed outside secure channels, ensuring data safety.

Pros:

  • Simple setup process.
  • Offers offline time tracking capability.
  • Helps maintain productivity among team members.

Cons:

  • Overwhelming number of integrations.
  • Limited history logs are available.

Who should choose Monitask?

Monitask provides employee monitoring for remote workplaces with automatic time tracking and productivity tracking features, ensuring full shift completion and data safety.

Option 16. iMonitor EAM

iMonitor EAM

Why pick iMonitor EAM?

iMonitor Employee Activity Monitor is a centralized monitoring software suitable for enterprises, education organizations, and governments. It automatically detects and tracks inappropriate behavior, aiding in fraud detection and data loss prevention. The software ensures data security by backing up files and encrypting confidential data. Additionally, it monitors and controls user activity, generating productivity reports and filtering non-work-related websites and apps.

Pros:

  • Established application with a solid reputation.
  • Ideal for enterprise organizations seeking comprehensive monitoring solutions.
  • Offers robust data security measures.

Cons:

  • May occasionally conflict with anti-virus software.
  • Interface may appear outdated compared to modern designs.

Who should choose iMonitor EAM?

iMonitor EAM is a centralized monitoring software suitable for enterprises and organizations needing comprehensive monitoring solutions. It offers robust data security measures but may have occasional compatibility issues.

The bottom line

In conclusion, remote worker monitoring software has become essential for businesses aiming to ensure productivity, security, and accountability among distributed teams. This post provides a comprehensive overview of the top sixteen options available in the market. Each software solution offers unique features and benefits tailored to different business needs, ranging from efficient monitoring and troubleshooting capabilities to extensive tracking and compliance functionalities.

By carefully considering the pros and cons outlined for each option and assessing specific requirements, businesses can make informed decisions to select the most suitable remote worker monitoring software for their organization. Whether managing remote employees, freelancers, or hybrid teams, these software solutions provide valuable insights and tools to enhance productivity and streamline operations in the era of remote work.